KAYTUS
© KAYTUS
AI Compute Pod-System von KAYTUS gewinnt Design Awards und setzt Maßstäbe für KI-Rechenzentren
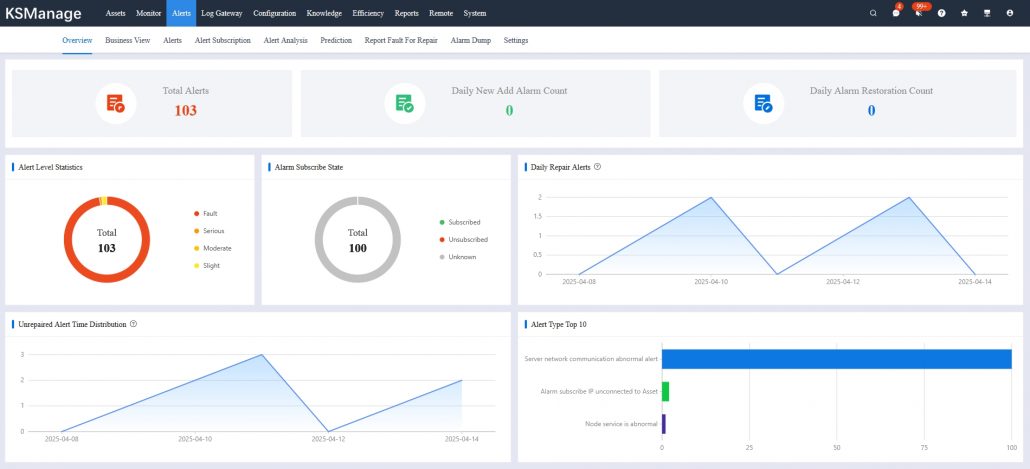
Verbessertes Management für KI-Rechenzentren mit KSManage-Plattform von KAYTUS
Warum der Betrieb von KI-Rechenzentren zunehmend schwieriger wird
KAYTUS errichtet in nur vier Monaten ein flüssigkeitsgekühltes Rechenzentrum mit 100 Serverschränken in Europa
KAYTUS stellt Komplettlösung für flüssigkeitsgekühlte, energieeffiziente KI-Rechenzentren vor
Vom Plan zur Umsetzung: 5 Hindernisse beim Aufbau eines flüssigkeitsgekühlten KI-basierten Rechenzentrums (AIDC)
KI-Rechenzentren zukunftssicherer machen – Sechs wichtige Veränderungen durch die Entwicklung vom Modelltraining zur Inferenz
KAYTUS stellt KSManage V2.0 Plattform vor und vervierfacht damit die Effizienz bei Betrieb & Wartung von Rechenzentren
Flüssigkeitskühlung vs. Luftkühlung: Ergebnisse eines Berliner Rechenzentrums mit 5 PFLOPS nach fünf Jahren
KAYTUS Dual Socket V3 Server stellt mit 70 % Leistungssprung neue SPEC CPU 2017 Benchmark-Rekorde auf
Fünf Grundsätze der erfolgreichen Entwicklung und Implementierung von KI-Anwendungen
Der neue HPC-Cluster „RAMSES“ der Universität zu Köln
KAYTUS V3 Serverfamilie
KAYTUS stellt die nächste Generation luftgekühlter containerisierter KI-Computing-Systeme vor
KAYTUS Lösungen für moderne Rechenzentren
Energieeffizienz im Rechenzentrum
Corporate
KAYTUS lanciert MotusAI, eine KI-Entwicklungsplattform für hocheffiziente GPU-Ressourcenplanung und Task-Orchestrierung
KAYTUS bringt neuen K24V2 Multi-Node Server mit Flüssigkeitskühlung auf den Markt
UNTERNEHMENSINFORMATION
KAYTUS ist ein führender Anbieter von IT-Infrastrukturprodukten und -lösungen und bietet eine Reihe von innovativen, offenen und umweltfreundlichen Infrastrukturprodukten für Cloud, KI, Edge und andere aufkommende Szenarien. Mit einem kundenzentrierten Ansatz reagiert KAYTUS durch sein agiles Geschäftsmodell flexibel auf die Bedürfnisse der Nutzer. Erfahren Sie mehr unter KAYTUS.com

















































